
Sherbourne Recycling is a company established by Coventry city council and seven other local authorities to oversee the construction and operation of a 175,000 tonnes-per-year capacity MRF. It is due to open in the summer of 2023.
The facility will be located on former allotment land on the outskirts of Coventry, adjacent to an energy from waste facility operated by independent waste management firm Coventry & Solihull Waste Disposal Company.
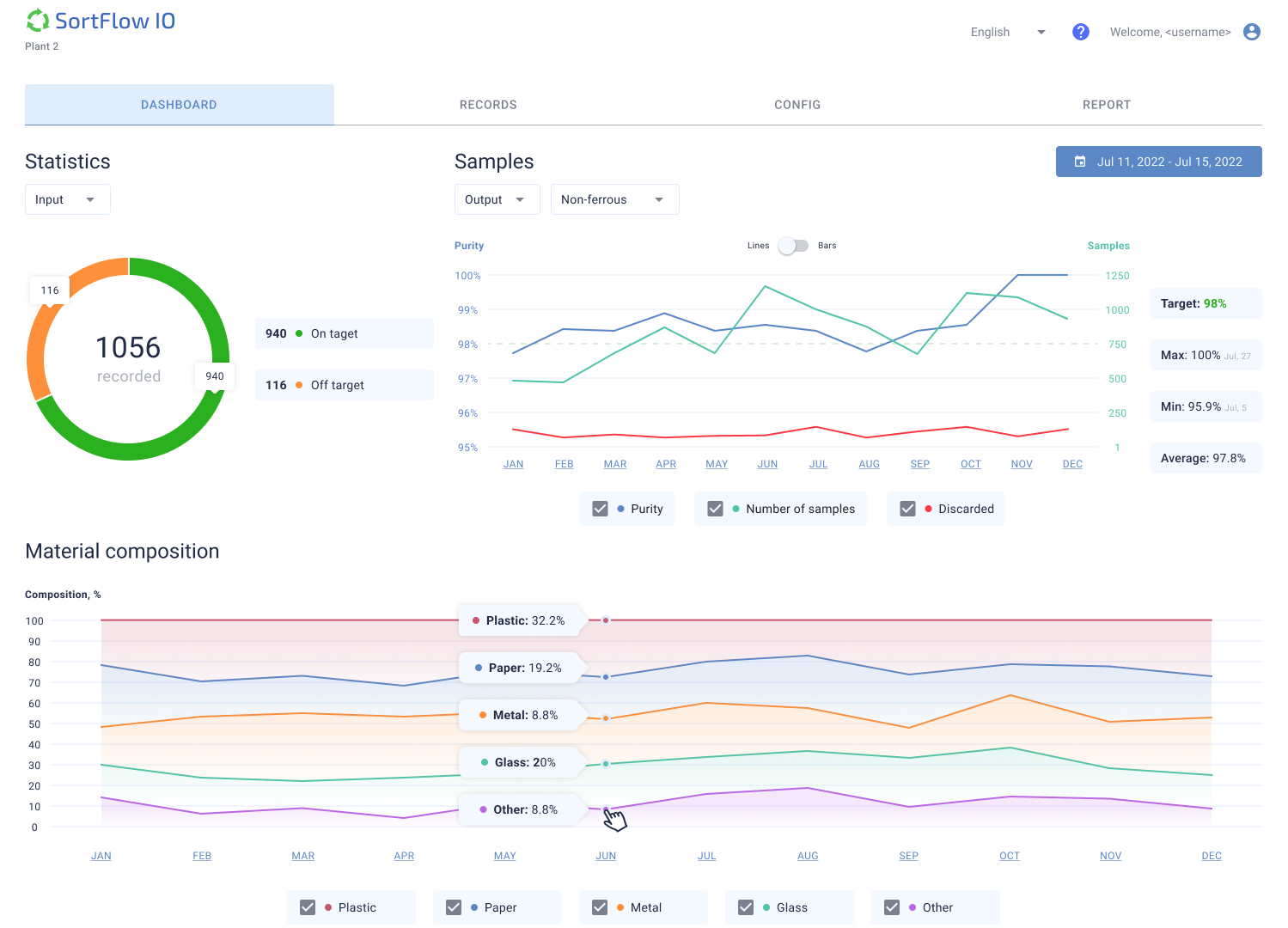
SortFlow, which is based in London, has signed a deal of undisclosed value with Sherbourne to develop software which makes the process of recording input and output samples “faster and more reliable”.
Luc Mallinger, SortFlow’s founder and CEO, told letsrecycle.com: “We are developing an application in collaboration with [Sherbourne Recycling] to record MRF input and output samples more efficiently.
“At the moment it is a very labour-intensive process. Our application will make the recording process a lot more efficient and will help preserve the integrity of data.”
All UK MRFs must sample their materials and send the data to the Environment Agency to comply with regulations, Mr Mallinger explained.
He described the partnership with Sherbourne Recycling as “ideal” because “we both contribute to making the product the best it can be.”
“Sherbourne’s team has experience operating MRFs and we have experience building software for the industry,” he said.
SortFlow expects the software to be ready in the fourth quarter of this year. The start-up says it will keep the full IP rights of the product and plans to market it in the UK and across Europe.
(above) an interview about SortFlow software and the Sherbourne facility
‘MRF of the future’
Grant McKelvie, commercial business director at Coventry city council, has previously described the Sherbourne facility as the “MRF of the future” (see letsrecycle.com story).

The use of modern technology is evident in the facility’s equipment and vehicles. Vehicle manufacturer Linde Material Handling will supply Sherbourne with five X20-X35 electric forklifts for the MRF, which will integrate artificial intelligence at the core of its system. Machinex will provide the facility with processing equipment.
Asked what the MRF of the future might look like, Mr Mallinger said: “MRF processes are a bit of a black box at the moment and technology can change that.
“The MRF of the future will have intelligent equipment that collects data throughout the whole process. That data can be analysed with the help of artificial intelligence. That will drive better decisions and optimisation.
“Artificial intelligence and machine learning are obviously buzz words in all industries at the moment, but applied well, they can provide huge benefits to our industry.”
Register for free to comment